Data Table & Terminal View
Data Table
Overview
The analyzer data table shows all decoded protocol data in a table format. In general, the search functionality allows you to search for content in any column, except for the ‘Start’ and ‘Duration’ columns.

To learn more about the different columns that are used for Saleae’s built-in analyzers, please refer to the support article below.
Excluding Analyzers and Columns
By clicking the 3 dots to the right of the search bar, a few options become available.

- Analyzers can be added or removed to exclude certain analyzers from search results and from appearing in the Data Table.
- The ability to exclude columns from search become available (while keeping them visible in the Data Table). This is useful for excluding columns that may otherwise pollute your search results, such as the ‘Type’ column, or boolean columns like ‘ack’ or ‘read’.
Show/Hide Columns
The ability to hide columns altogether is available by right clicking the column label in the Data Table.

This also excludes them from the search results and is useful when there are too many columns to comfortably display.
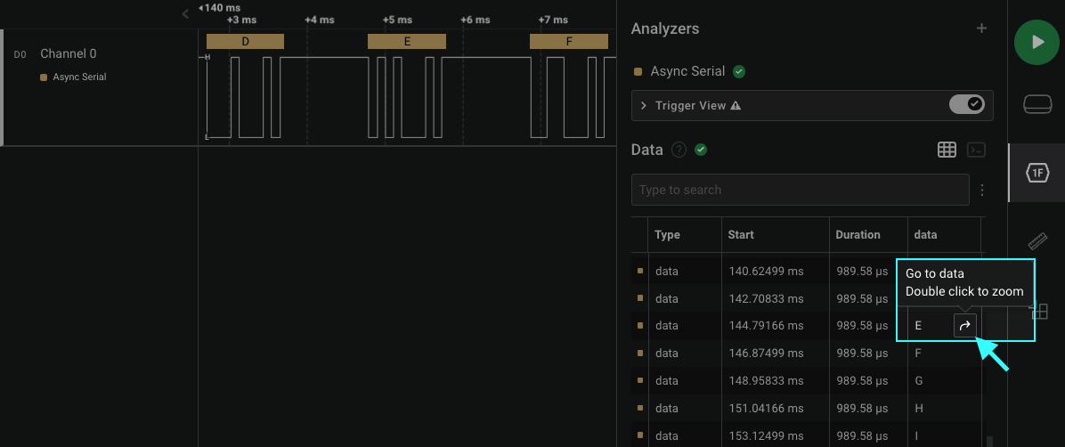
Jumping to a Waveform Bubble from the Data Table
You can jump to a specific decoded bubble above the waveform from the data table by hovering your mouse over the data table row of interest. An “arrow” icon will appear to the right of the data table row while hovering over it. Click on the “arrow” icon to have the waveform view jump to the appropriate waveform bubble of interest.

Jumping to a Waveform Bubble from the Data Table
Jumping to a Data Table Row from the Waveform
You can jump to a specific row in the data table by hovering your mouse over a decoded bubble above the waveform as shown in the image below. A keyboard shortcut (OS-specific) will appear to allow you to perform this action.

Display Radix Information
The new data table has a few different column types:
- Integer
- Double precision floating point
- Boolean
- String
- Byte array
Once an analyzer has been added, the user can change the display radix for that analyzer by right-clicking it in the analyzers panel in the sidebar.
The data table respects the users selected display radix. The display radix options are hexadecimal, ASCII, decimal, and binary. However, not all data types support each radix.
This list explains the supported radix of each data type.
| Column Data Type | Example Value | Hex | ASCII | Decimal | Binary |
|---|---|---|---|---|---|
| Integer | 42 | 0x000000000000002A | 42 | 42 | 0b0000000000000000000000000000000000000000000000000000000000101010 |
| Float | 3.14159 | 3.14159 | 3.14159 | 3.14159 | 3.14159 |
| Boolean | true | true | true | true | true |
| String | ”hello world” | hello world | hello world | hello world | hello world |
| Byte Array | [0x48, 0x69, 0x0] | 0x486900 | Hi\0 | 72 105 0 | 0b1001000110100100000000 |
Other Notes about the Data Table
- The data table respects your display radix selection for each analyzer, including high-level analyzers.
- When searching, matching cells will be highlighted, and the matching section of the contents will also be highlighted.
Limitations of the Data Table
Columns May Not Always Appear in the Same Order
This happens rarely, and is a known issue at the moment. The root problem is that the columns appear in the order that the fields are first seen, which can vary depending on the data in the capture. This can be a pain point for post-processing exports in particular.
There are two main options in the short term to work around this.
- If you only need to read data from a single analyzer, and not multiple analyzers combined into one export, then you can use our older, analyzer-specific export option. The format is a little different, but it’s consistent. Instructions can be found below, under the Exporting Analyzer Results section
Exporting Data - We usually use a CSV parsing library that makes it easy to access values by header name, like pandas for python, where we can simply use string names for stuff like [“address”] and it will grab data from the correct column. This makes it easy to parse the export format independent of column order.
Long term, we don’t have a solution planned for this yet. The data table has to handle many different columns from different analyzers, including custom user created analyzers. We would like to add the ability to manually re-order the columns, or we could perhaps automatically keep them in alphabetical order, but I’m not sure any of these solutions will be that helpful. Ultimately, I think we may want to expand analyzers to allow them to control their column order, however that won’t address the case where analyzers of different types are added, especially if some of their columns overlap.
Scrollbar Limitations
Currently, the contents of the data table are loaded dynamically depending on which section of the data table is currently in view. This approach has some drawbacks which are especially noticeable when navigating the data table with the scrollbar.
For example, dragging the scrollbar to the bottom will not immediately jump you to the end of the data table. Instead, new data table rows will be loaded dynamically, and the scrollbar position and size will adjust accordingly. Therefore, the scrollbar will not be scaled correctly with reference to the total count of data table rows.
Workarounds:
- The End and Home keys can be used to instantly jump to the end or beginning of the data table respectively.
- You can jump directly to a data table row from the waveform. Details on this are described in a section of this support article above.
In case this is something you’d like us to improve, please vote for this feature request!
Search Limitations
In most cases, you should be able to search for what you see in the table, just as you would search any other document, spreadsheet, or website. However, in order to improve performance of the search functionality, the search function has a few limitations.
In general, the search system is case-insensitive. If you would like to use case-sensitive search, please support this feature request.
Limitations:
- The ‘Start’ and ‘Duration’ columns can’t be searched.
- when searching data shown in hexadecimal or binary, searching for a hex or binary number starting with ‘0x’ or ‘0b’ will force the search to match the beginning of the number. However, searching for ‘0’, ‘x’, or ‘0x’ by itself will not match the hex or binary prefix. This is a departure from the normal “search for what you see” functionality, but will eliminate accidental searches which may match with all rows of an analyzer.
- when searching a byte array data type (like MISO, MOSI, and many other analyzer result types) that are displayed in the ASCII display radix, you may see dot characters (’.’) in positions where the data isn’t a displayable ASCII character. These characters cannot be searched for. Only ASCII characters can be searched. For example, if a cell displays ‘ab…yz’ you can search for ‘a’, ‘b’, ‘ab’, ‘y’, ‘z’, and ‘yz’ to match it, but you can’t search for ‘ab…yz’ because the dot (’.’) characters are unmatchable.
The Data Table May Show Incorrect Values
When using low level analyzers (LLAs) such as our Async Serial or SPI analyzer, you may notice issues with how values appear in the data table, specifically while viewing results in decimal format. More information on this can be found in the support article below.
Data Table Shows Incorrect Values
Terminal View
A terminal view is available by clicking the “Terminal” button at the top-right of the data table. This allows you to view your data in a terminal-like display format.

Limitations of Terminal View
Terminal Output is not in Time Order
Currently, our terminal view does not output results in time order if more than one analyzer is outputting data to the terminal. Instead, our terminal view will group the output results by analyzer. We’ve received requests for adding support for ensuring time order when using multple analyzers. Please feel free to share your feedback on this in the feature request post here: Feature Request - Terminal Messages to be Timeline Ordered

Scroll-back Limit
Our in-app terminal view has a scroll-back limit of 10,000 rows. Once the 10,000 row limit is reached, the oldest rows are deleted. However, starting version 2.4.4, we added an experimental environment variable override to specify longer terminal scrollback limits.
set SALEAE_SCROLLBACK_LIMIT=1000000for Windowsexport SALEAE_SCROLLBACK_LIMIT=1000000for MacOS and Linux
Radix Display within the Terminal
- Async Serial & Manchester - will always attempt to display in ASCII format. If the ASCII opcode doesn’t exist, then it will be displayed in hex, separated by backslashes (\) as shown below. Notice that the first set of opcodes (0 to 0x1F) do not exist and are therefore displayed as hex. As the opcode increments and become valid, ASCII characters are displayed.

- I2C - will display addresses and data, as well as read/write status, as shown below.

- SPI - will display in hex in the format
MOSI / MISO.

- For all other analyzers - content will be displayed as shown in the data table.
Terminal RefIow issue when Panel is Resized
This only affects the last line in the terminal, and is noticeable when resizing the side panel.
For Async Serial - The last line will not text wrap properly. The last line is considered as the final stretch of data preceded by a new line or carraige return. For I2C or SPI - the last line is considered after the end of a previous transaction, and will not properly reflow when the side panel is resized. SPI data looks like it completely disappears.
We use xtermjs for our in-app terminal. According to the xtermjs GitHub issue link below, this seems to be a bug that only affects the last line of text.
https://github.com/xtermjs/xterm.js/issues/3178
If you’re running into this issue, please vote/comment on our idea post here, which we are using to track this bug.
Terminal Text Seems to be Missing
Our intention was for the terminal to respond appropriately to ‘\r’ (CR, carriage return) and ‘\n’ (LF, line feed) when encountered in the serial analyzer data, to help make the terminal work like a serial terminal. Having said that, serial data that only outputs ‘\r’, but not ‘\n’, will cause terminal text to get deleted since the missing ‘\n’ is not moving the cursor one line forward.
To work around this in the meantime, we have released an extension via our Extensions Marketplace called “Carriage Return to Line Feed Converter.”

Carriage Return to Line Feed Converter Extension